GNU social JP
  • FAQ
  • Login
GNU social JPは日本のGNU socialサーバーです。
Usage/ToS/admin/test/Pleroma FE
  • Public

    • Public
    • Network
    • Groups
    • Featured
    • Popular
    • People

Conversation

Notices

  1. Embed this notice
    ✧✦Catherine✦✧ (whitequark@mastodon.social)'s status on Friday, 17-Oct-2025 10:37:46 JST ✧✦Catherine✦✧ ✧✦Catherine✦✧

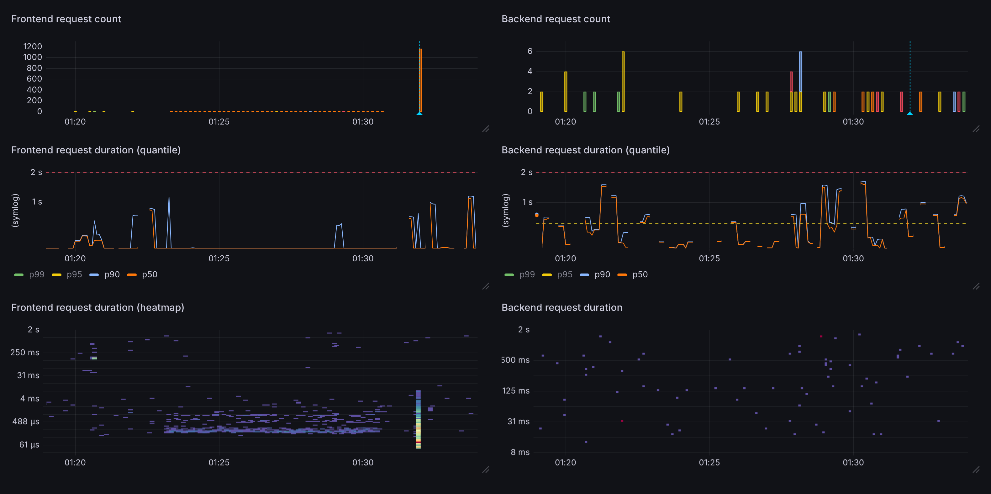
    looking at these graphs (_especially_ with the "spectral" color scheme) reminds me of watching a waterfall on a spectrum analyzer

    nothing, noise, noise... _blip_ signal

    except here by "signal" we mean "someone's shitty AI scanner has encountered a website. rip website"

    In conversation about 7 months ago from mastodon.social permalink

    Attachments


    1. https://files.mastodon.social/media_attachments/files/115/386/933/779/321/595/original/1424086152c55fcc.png
    • Embed this notice
      ✧✦Catherine✦✧ (whitequark@mastodon.social)'s status on Friday, 17-Oct-2025 10:37:45 JST ✧✦Catherine✦✧ ✧✦Catherine✦✧
      in reply to

      well not in this particular case because all of the 1160 requests were serviced without making a single backend call

      In conversation about 7 months ago permalink
    • Embed this notice
      ✧✦Catherine✦✧ (whitequark@mastodon.social)'s status on Friday, 17-Oct-2025 10:38:49 JST ✧✦Catherine✦✧ ✧✦Catherine✦✧
      in reply to

      genuinely no idea what the fuck is this scraper (?) trying to achieve

      did AI write this code

      In conversation about 7 months ago permalink

      Attachments


      1. https://files.mastodon.social/media_attachments/files/115/386/949/425/242/417/original/44d3f1f8297b7f29.png
    • Embed this notice
      mcc (mcc@mastodon.social)'s status on Friday, 17-Oct-2025 10:43:17 JST mcc mcc
      in reply to

      @whitequark ic ic ic

      In conversation about 7 months ago permalink
    • Embed this notice
      ✧✦Catherine✦✧ (whitequark@mastodon.social)'s status on Friday, 17-Oct-2025 11:06:49 JST ✧✦Catherine✦✧ ✧✦Catherine✦✧
      in reply to
      • mcc

      @mcc https://www.icicibank.com/, apparently

      In conversation about 7 months ago permalink

      Attachments

      1. Domain not in remote thumbnail source whitelist: www.icicibank.com
        ICICI Bank - Personal, Business, Corporate and NRI Banking Online
        ICICI Bank, India’s trusted bank, offers personal & business banking services like savings accounts, loans, credit cards, insurance, and investment products.
    • Embed this notice
      ✧✦Catherine✦✧ (whitequark@mastodon.social)'s status on Friday, 17-Oct-2025 14:07:32 JST ✧✦Catherine✦✧ ✧✦Catherine✦✧
      in reply to
      • Kevin Riggle

      @kevinriggle this is basically what my annotation says :P

      In conversation about 7 months ago permalink
    • Embed this notice
      Kevin Riggle (kevinriggle@ioc.exchange)'s status on Friday, 17-Oct-2025 14:07:33 JST Kevin Riggle Kevin Riggle
      in reply to

      @whitequark “wow!”

      In conversation about 7 months ago permalink
    • Embed this notice
      ✧✦Catherine✦✧ (whitequark@mastodon.social)'s status on Saturday, 18-Oct-2025 05:24:48 JST ✧✦Catherine✦✧ ✧✦Catherine✦✧
      in reply to
      • 🆘Bill Cole 🇺🇦

      @grumpybozo oh, good call!

      In conversation about 7 months ago permalink
    • Embed this notice
      🆘Bill Cole 🇺🇦 (grumpybozo@toad.social)'s status on Saturday, 18-Oct-2025 05:24:49 JST 🆘Bill Cole 🇺🇦 🆘Bill Cole 🇺🇦
      in reply to

      @whitequark That or a simple Markov chain.

      I've seen bots use composed URLs that have plausible components (e.g. date fields) that do not actually exist but are close enough to correct that it takes multiple seconds to figure out otherwise.

      In conversation about 7 months ago permalink

Feeds

  • Activity Streams
  • RSS 2.0
  • Atom
  • Help
  • About
  • FAQ
  • TOS
  • Privacy
  • Source
  • Version
  • Contact

GNU social JP is a social network, courtesy of GNU social JP管理人. It runs on GNU social, version 2.0.2-dev, available under the GNU Affero General Public License.

Creative Commons Attribution 3.0 All GNU social JP content and data are available under the Creative Commons Attribution 3.0 license.